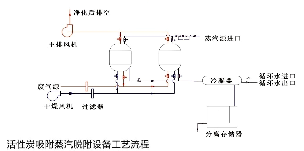
工作原理
系統分為兩個部分:一是吸附,二是脫附再生�
1、吸附過�
廢氣經過干式濾器后,進入吸附罐頂部,經過罐內活性炭吸附后,除去有害成分,符合排放標準的凈化氣體從罐底排出,經風機排放到室外�
2、脫附再生過�
活性炭使用一段時間吸附了一定量的溶劑后,使其再生。再生時用蒸汽自塔底部噴入,把活性炭中的吸附劑的溶劑蒸出。在經過冷凝器冷凝液體,進入分離筒,分離回收有機溶劑,殘液進入曝氣筒,經過曝氣后排出�

系統組成
本裝置主要由:吸附罐、截止閥、過濾器、冷凝器、分離筒、曝氣筒等設備,自動型配用電控啟動進風口調節閥,碳層超溫報警系統以及自動降溫系統、電控系統等�
本裝置設有兩個吸附罐,兩罐體可同時使用,亦可交替使用,罐內設置單層活性炭或者雙層活性炭。裝置采用低壓蒸汽為解析質,必要時配備蒸汽過熱器提高蒸汽溫度,以用于較高沸點的溶劑解析�
適用范圍
有機廢氣凈化裝置適用于凈化處理常溫、中高風量、中低濃度的有機廢氣,可處理的有機溶劑包括苯類、酮類、脂類、醇類、醛類、醚類、烷類和其混合類。該裝置可應用于家具行業、石油化工、煤化工、人造革、紡織印染、油漆涂料、橡膠、塑料、制鞋、制藥、電子、化纖、釀造等行業�
